Grafana Dashboards For Prometheus Agents

T.Serverblend 87 views
Grafana Dashboards For Prometheus Agents

Grafana Dashboards for Prometheus Agents: Unlocking Your Monitoring Potential

Hey everyone! So, you’re diving into the world of Prometheus and likely using Prometheus Agents to scale your monitoring game. That’s awesome! But let’s be real, raw Prometheus data can be a bit like staring at a wall of numbers – useful, but not exactly a visual feast. This is where Grafana dashboards come in, transforming that stream of metrics into easily digestible, actionable insights. Think of it as upgrading from a black-and-white TV to a 4K ultra-HD experience for your system’s health. In this article, guys, we’re going to break down why using Grafana dashboards with your Prometheus Agents is an absolute game-changer, how to get started, and what key metrics you should absolutely be keeping an eye on. We’ll cover everything from setting up the connection to digging into specific dashboard examples that will make you the monitoring guru of your team. Get ready to supercharge your observability!

Why Grafana Dashboards are Your Prometheus Agent’s Best Friend

Alright, let’s chat about why you guys absolutely need Grafana dashboards when you’re running Prometheus Agents. When you’re collecting a mountain of metrics – and trust me, Prometheus is a data-hoarding champ – just having the raw data isn’t enough. You need context, you need trends, and most importantly, you need to understand what’s going on without having a PhD in metric-speak. This is precisely where Grafana shines. Grafana dashboards provide a visual layer that makes complex data intuitive. Instead of scrolling through endless tables of numbers, you get graphs, gauges, and charts that tell a story. For Prometheus Agents specifically, this is crucial because agents often serve as the first line of collection, potentially dealing with a vast number of targets. Visualizing the agent’s own performance, the data it’s ingesting, and the targets it’s scraping becomes so much easier with a well-crafted Grafana dashboard. You can quickly spot issues like high scrape errors, increased latency, or resource exhaustion on the agent itself. Furthermore, Grafana allows you to correlate different metrics from various sources, giving you a holistic view of your infrastructure. Imagine seeing a spike in application errors on a dashboard and then, with a few clicks, being able to see if the underlying Prometheus Agent experienced increased load or network issues at the same time. This level of correlation is invaluable for rapid troubleshooting and proactive maintenance. It’s not just about seeing problems; it’s about understanding the root cause faster. The interactive nature of Grafana dashboards also means you can zoom into specific time ranges, filter data based on labels (like environment, service, or instance), and drill down into the finer details of your metrics. This flexibility is a massive upgrade from static reports or command-line outputs. For teams, sharing these dashboards ensures everyone is looking at the same, up-to-date information, fostering better communication and quicker decision-making. So, in a nutshell, Grafana transforms your Prometheus Agent data from a raw resource into a powerful, visual intelligence tool that drives better operational outcomes. It’s the bridge between raw data collection and meaningful observability.

Getting Started: Connecting Prometheus Agents to Grafana

Okay, so you’re convinced, right? You need Grafana dashboards for your Prometheus Agents. The good news is, it’s usually a pretty straightforward process, guys. The absolute first step is ensuring you have both Prometheus (and your agent setup) and Grafana installed and running. If you’re using tools like Docker or Kubernetes, this is often a matter of deploying a few YAML files. Once they’re up and running, the magic happens in Grafana’s data source configuration. You’ll want to navigate to your Grafana instance, go to the ‘Configuration’ menu (usually a gear icon), and then select ‘Data Sources’. Click ‘Add data source’ and choose ‘Prometheus’ from the list. Now, here comes the crucial part: the Prometheus URL . This needs to be the HTTP endpoint where your Prometheus Agent is accessible. If your agent is running on the same machine or in the same Docker network as Grafana, it might be something like http://localhost:9090 or http://prometheus-agent:9090 . If you’re using a more distributed setup, you’ll need the correct network address. Pay close attention to the port number – the default for Prometheus is 9090, but it could be different depending on your configuration. You can leave most other settings as default for now, unless you have specific authentication requirements (like basic auth or TLS client certs) set up for your Prometheus Agent. Once you’ve entered the URL, hit ‘Save & Test’. If everything is configured correctly, you should see a green ‘Data source is working’ message. Boom! You’ve just connected Grafana to your Prometheus Agent. The next step, of course, is building or importing dashboards. You can start from scratch by clicking ‘Create’ and then ‘Dashboard’, adding panels one by one. Or, for a much quicker start, you can explore the vast library of pre-built dashboards available online. Websites like Grafana.com host a huge collection of community-contributed dashboards. Search for ‘Prometheus Agent’ or specific metrics you’re interested in, find a dashboard that looks promising, and import it using its dashboard ID or by uploading its JSON file directly into Grafana. Remember to select your newly configured Prometheus data source when importing or creating panels. This connection is the bedrock of your visual monitoring, so ensure it’s solid before you start building those fancy charts. It’s all about making that data accessible and understandable for everyone on the team.

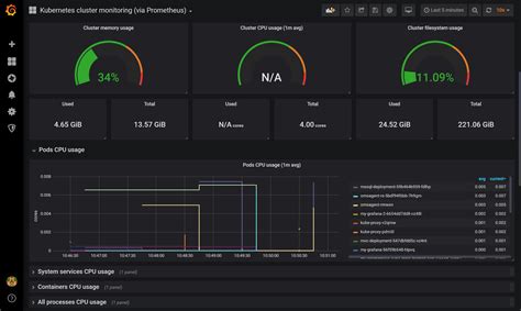
Essential Metrics to Visualize for Your Prometheus Agent

Alright team, let’s talk turkey – what metrics should you actually be shoving into your Grafana dashboards when you’re monitoring your Prometheus Agents? It’s easy to get lost in the sheer volume of data Prometheus can expose, but focusing on the right things will save you tons of headaches. First up, Agent Resource Utilization is paramount. You need to know how hard your agent is working. Think process_cpu_seconds_total (broken down by mode like ‘user’ and ‘system’) and process_resident_memory_bytes . If these metrics are consistently high, your agent might be struggling to keep up, which means it could be dropping data or failing to scrape targets. A good dashboard will show these trends over time, perhaps with alerts set for when they cross certain thresholds. Next, let’s talk about Scrape Performance . This is the bread and butter of Prometheus. Key metrics here include up , which is a simple gauge that tells you if a scrape was successful (1 for up, 0 for down). You’ll want to graph this for your key targets. Also crucial are scrape_duration_seconds , which shows you how long each scrape is taking, and scrape_samples_scraped along with scrape_pool_samples_post_metric_relabeling . Spikes in scrape duration or a sudden drop in scraped samples can indicate problems with the target application or network connectivity. Monitoring <em>scrape_collector_duration_seconds</em> can also help pinpoint specific collectors that are causing delays. Don’t forget Remote Write Performance if you’re using agents to forward data to a remote storage system (like Cortex or Thanos). Metrics like <em>prometheus_remote_storage_queue_length</em> , <em>prometheus_remote_storage_enqueue_operations_total</em> , and <em>prometheus_remote_storage_sent_batches_total</em> are vital. A growing queue length is a red flag, indicating that your remote storage can’t keep up or there’s a network bottleneck. Network I/O is also worth keeping an eye on, especially if your agent is situated in a high-traffic environment. Look for metrics related to dropped packets or high bandwidth usage on the agent’s network interface. Head Việc Performance is another area. How quickly is the agent processing data? Metrics like <em>prometheus_tsdb_head_ops_total</em> and <em>prometheus_tsdb_wal_fsync_duration_seconds</em> can give you insights into the efficiency of the time-series database (TSDB) head. Finally, Alerting Status is key. While Prometheus’s alerting is often handled separately, you might want a panel that shows the number of active alerts originating from rules evaluated by your agent, or its own health status. By visualizing these categories of metrics, you gain a comprehensive understanding of your Prometheus Agent’s health and performance, allowing you to preemptively address issues before they impact your broader monitoring system or the services you’re observing. Remember, the goal is to make the invisible visible!

Building Your First Grafana Dashboard for Prometheus Agents

Alright guys, let’s roll up our sleeves and talk about actually building a Grafana dashboard specifically for your Prometheus Agents. You’ve connected your data source, you know the key metrics, now what? We’re going to build a simple, yet effective dashboard covering the essentials we just discussed. First, create a new dashboard in Grafana. Give it a clear name, like “Prometheus Agent Overview”. Now, let’s add our first panel. Click ‘Add panel’ and choose ‘Graph’. In the query editor, select your Prometheus data source. For the first metric, let’s look at Agent CPU Usage . The PromQL query would be something like process_cpu_seconds_total{job="prometheus"} . If your agent has a different job name, adjust accordingly. Set the legend to something descriptive like “CPU Usage”. Under ‘Visualization’, you can choose ‘Time series’. Now, let’s add a panel for Memory Usage . Use the query process_resident_memory_bytes{job="prometheus"} . Again, set a clear legend like “Memory Usage” and choose ‘Time series’ visualization. Don’t forget Resource Limits if you’ve set them (e.g., in Kubernetes). You might query container_spec_cpu_quota / container_spec_cpu_period for CPU limits and container_spec_memory_limit_bytes for memory limits, though these are more Kubernetes-specific metrics. For scrape success, let’s add another ‘Graph’ panel. The query could be avg by (instance) (up{job="prometheus-agent-targets"}) . Adjust job="prometheus-agent-targets" to match the job name you’ve configured for your scraped targets. This will show you the percentage of targets that are up for each instance. To visualize scrape duration, use a query like rate(scrape_duration_seconds_sum{job="prometheus"}[5m]) / rate(scrape_samples_scraped_sum{job="prometheus"}[5m]) . This calculates the average scrape duration over the last 5 minutes. Rename the legend to “Avg. Scrape Duration (s)”. For Remote Write Queue Length , if you are using it, the query would be prometheus_remote_storage_queue_length{job="prometheus"} . This is often best visualized as a Gauge or Stat panel to see the current number clearly. Set thresholds on these panels to visually indicate problematic states – red for high CPU, memory, or queue length, green for good. You can configure these thresholds in the panel’s ‘Thresholds’ or ‘Overrides’ settings. To make your dashboard even more powerful, use variables . Click ‘Dashboard settings’ (the gear icon again) and go to ‘Variables’. You can create a variable for ‘instance’ or ‘job’ using a query like label_values(process_cpu_seconds_total, instance) . This allows users to filter the entire dashboard by a specific agent instance or group of targets. This is a huge usability win, guys! Keep iterating. Add panels for dropped samples, network errors, or specific application metrics as needed. The key is to start with the essentials, make them clear and actionable, and then expand based on your specific operational needs. Your goal is to create a single pane of glass that gives you immediate insight into the health and performance of your Prometheus Agent infrastructure.

Leveraging Pre-built Grafana Dashboards

Look, building dashboards from scratch is super rewarding, but let’s be honest, sometimes you just need to get up and running fast . That’s where pre-built Grafana dashboards come into play, and they are an absolute lifesaver, especially when you’re starting out with Prometheus Agents. The Grafana community is massive and incredibly active, meaning there’s a treasure trove of dashboards already created and shared for pretty much any tool you can think of, including Prometheus and its agents. The go-to place for these is the Grafana.com Dashboards section. Seriously, bookmark it. You can search for terms like “Prometheus Agent”, “Node Exporter” (which your agent might be scraping), or even specific applications you’re monitoring. You’ll find dashboards that cover everything from general Prometheus server health to highly specific application performance monitoring. When you find a dashboard that looks promising, you’ll usually see two options: import by ID or download the JSON file. Importing by ID is often the easiest – you just copy the ID from the Grafana.com page, go to your Grafana instance, click ‘Create’ -> ‘Import’, paste the ID, and click ‘Load’. Grafana will then ask you to select the data source(s) to use – make sure you select your Prometheus Agent data source here! If you download the JSON, you’ll go to the same ‘Import’ page and upload the file directly. Why are these pre-built dashboards so great? Firstly, they often include a comprehensive set of the most important metrics. The creators have usually put a lot of thought into what’s crucial for monitoring a specific component. Secondly, they often use clever PromQL queries and visualizations that you might not have thought of yourself, helping you discover new ways to look at your data. Thirdly, they provide a fantastic learning resource. By examining the queries and panel configurations of a well-made pre-built dashboard, you can learn best practices for writing your own PromQL and designing effective Grafana panels. However, a word of caution, guys: don’t just import and forget. Pre-built dashboards are often designed for a general use case. You’ll almost always need to tweak them. This might involve adjusting labels in the PromQL queries to match your specific environment (e.g., changing `job=