Reduce Grafana Alerting Rules For Efficiency

T.Serverblend 61 views
Reduce Grafana Alerting Rules For Efficiency

Reduce Grafana Alerting Rules for Efficiency

Hey everyone! Today, we’re diving deep into something super important for keeping your systems humming along smoothly: reducing Grafana alert rules . You know, those alerts can be a lifesaver, but let’s be real, when you’ve got too many, they can become more of a headache than a help. We’re talking about alert fatigue, guys! It’s when you get so many notifications that you start to ignore them, or worse, miss the really critical ones. That’s a recipe for disaster, right? So, how do we go about slimming down those Grafana alert rules without sacrificing the safety net they provide? It’s all about being strategic. We need to identify what’s truly important, what’s noisy, and how to make our alerting smarter, not just louder. Think of it like decluttering your workspace; a clean desk means a clearer mind and better focus. The same applies to your monitoring system. By optimizing your Grafana alerts, you’re not just reducing noise; you’re enhancing your team’s ability to respond quickly and effectively to actual issues. We’ll explore techniques like consolidating similar alerts, fine-tuning thresholds, leveraging alert grouping, and even leveraging newer Grafana features. By the end of this, you’ll have a solid game plan to tame those alert rules and make your monitoring truly work for you, not against you.

Understanding the Problem: Alert Fatigue is Real

Alright, let’s get down to brass tacks. The biggest reason we need to reduce Grafana alert rules is the dreaded alert fatigue . Ever felt like you’re drowning in a sea of notifications? Yeah, me too. It happens when your alerting system is configured to fire alerts for everything , or for conditions that aren’t really critical. Imagine your phone buzzing non-stop for every minor social media notification – you’d probably turn it off, right? Well, the same psychological effect happens with system alerts. When your team gets bombarded with alerts, they start to lose their sense of urgency. Critical alerts get buried under a mountain of less important ones , and that’s where things get dangerous. A real system failure could slip by unnoticed because everyone’s desensitized. It’s a vicious cycle: an alert fires, the team reacts, realizes it wasn’t critical, and then the next alert gets a little less attention. Over time, this erodes trust in the alerting system itself. People start thinking, “Oh, it’s just another false alarm.” This isn’t just annoying; it’s a direct threat to system stability and reliability. The goal of alerting isn’t to notify you of every tiny fluctuation; it’s to inform you of genuine problems that require human intervention. By having too many Grafana alert rules, you dilute the impact of the truly important ones. We need to shift our mindset from “alert on everything” to “alert on what matters.” This requires a careful evaluation of each alert rule, understanding its impact, and determining if it’s providing actionable insight or just adding to the noise. We’ll look at how to do this systematically, ensuring that every alert that does fire is one that absolutely needs your attention. It’s about precision and impact, not just volume.

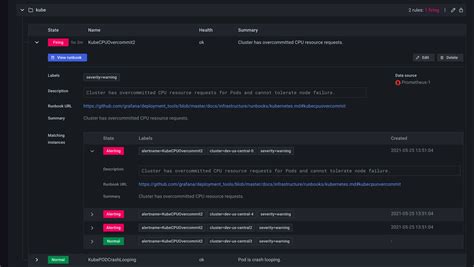
Strategies for Reducing Grafana Alert Rules

So, how do we actually go about this mission to reduce Grafana alert rules ? It’s not a one-size-fits-all solution, but there are some proven strategies that work wonders. First off, consolidation is key . Look for alert rules that are monitoring similar metrics or conditions. For instance, if you have separate alerts for CPU usage > 80% on server A, server B, and server C, you can likely consolidate these into a single rule that applies to a group of servers. Grafana’s templating and variable features are your best friends here. You can create a single alert rule that uses variables to target different hosts, services, or environments. This dramatically cuts down the number of individual rules you need to manage. Next up, fine-tuning thresholds . Are your alerts firing too easily? Maybe your error rate > 0.1% threshold is too sensitive, causing alerts for minor, transient spikes. Work with your SREs or Ops team to define thresholds that represent actual problems, not just minor deviations. This often involves looking at historical data to understand normal operating ranges and identifying points where performance degrades significantly. Leveraging alert grouping and silencing is another powerful technique. Grafana allows you to group related alerts together. If multiple alerts fire for the same incident (e.g., a database goes down, affecting several applications), they can be grouped into a single notification. This prevents a cascade of individual alerts. You can also set up silencing rules for known maintenance periods or temporary issues, preventing alerts from firing when you expect them and don’t want to be bothered. Reviewing and pruning old rules is also essential. Systems evolve, and alert rules that were relevant a year ago might be obsolete now. Regularly audit your alert rules and remove any that are no longer necessary or are redundant. Don’t be afraid to question the existence of every single alert rule. Ask: “What action does this alert trigger?” If there’s no clear action or the action is “ignore it,” then it’s probably a candidate for removal or refinement. Finally, exploring advanced Grafana alerting features can help. Newer versions of Grafana offer more sophisticated ways to manage alerts, including composite alerts, which allow you to create alerts based on combinations of other alert conditions. This can help you build more nuanced and intelligent alerting strategies. It’s about making your alerts smarter, more actionable, and less noisy. Remember, the goal isn’t to have zero alerts, but to have the right alerts.

Consolidating Alert Rules with Templating

One of the most effective ways to reduce Grafana alert rules is through consolidation using templating and variables . Guys, this is a game-changer! Instead of creating a separate alert rule for every single instance of something you want to monitor, you can create a single, dynamic rule. Think about monitoring CPU usage across a fleet of servers. You could have hundreds of individual rules, one for each server. That’s a maintenance nightmare, right? But with Grafana’s templating, you can create one rule that uses a variable to specify which server (or group of servers) it applies to. For example, you could set up a variable called $instance that pulls a list of all your server hostnames. Then, your alert rule for CPU usage would look something like `avg by (instance) (rate(node_cpu_seconds_total{mode=